세렝게티 AI Agent Studio로 AI 에이전트를 구축하고 운영해야 하는 4가지 이유

모델 선택과 지식 연결, 도구 연계, 배포와 운영 관리까지 이어지는 전 과정을 자동화·모듈화하여, 복잡한 설정 없이도 손쉽게 AI를 도입할 수 있는 환경을 제공하는 세렝게티 AI Agent Studio의 장점을 네 가지로 나눠서 자세히 살펴보겠습니다.
AIFRICA's avatar
Aug 12, 2025
세렝게티 AI Agent Studio로 AI 에이전트를 구축하고 운영해야 하는 4가지 이유

최근 산업 현장과 공공 분야에서는 단순한 질의응답을 넘어, 사용자의 맥락을 이해하고 스스로 판단하며 필요한 시스템을 호출해 실제 작업을 수행하는 형태의 AI 에이전트(Agentic AI)에 주목하고 있습니다.

실제로 Google은 Gmail과 Docs에 스마트 에이전트 기능을 도입하여 이메일 초안 작성, 일정 조율, 문서 생성 등의 작업을 자동화하고 있으며, Microsoft의 Copilot 또한 단순 질문 응답을 넘어 Excel 분석, ERP 데이터 조회, 보고서 생성까지 실질적인 업무 수행을 지원하고 있습니다. 국내 역시 대형 유통사와 제조사들이 사내 시스템에 연동된 AI 업무보조 에이전트를 도입하며, 문서 검색, 공정 데이터 확인, 고객 응대 등 다양한 영역에서 활용 범위를 확대하고 있습니다.

이처럼 AI Agent는 단순한 자동화 도구를 넘어, 현장의 생산성을 혁신하는 핵심 기술로 부상하고 있습니다. 그러나 이를 실제로 구축하고 안정적으로 운영하기란 생각보다 복잡하고 까다롭습니다. 어떤 LLM을 선택해야 할지, 사내 시스템이나 문서 자산과 어떻게 연결할지, 폐쇄망 환경에서는 이를 어떻게 적용할 수 있을지 등 기술적·보안적 고려사항이 다양하며, 구축 이후에도 배포, 운영, 유지보수에 대한 부담이 지속됩니다.

특히 전문 인력이 부족하거나 보안 규제가 엄격한 조직에서는 이러한 복합 요소들이 AI 에이전트 도입을 실현 불가능하게 만드는 결정적 요인으로 작용합니다.

세렝게티 AI Agent Studio는 이러한 한계를 넘어, 누구나 AI 에이전트를 빠르게 구축하고 안전하게 운영할 수 있도록 설계된 서버리스 기반 DevOps 플랫폼입니다. 모델 선택과 지식 연결, 도구 연계, 배포와 운영 관리까지 이어지는 전 과정을 자동화·모듈화하여, 복잡한 설정 없이도 손쉽게 AI를 도입할 수 있는 환경을 제공합니다. 지금부터 세렝게티 AI Agent Studio의 장점을 네 가지로 나눠서 자세히 살펴보겠습니다.

세렝게티 AI Agent Studio로 AI 에이전트를 구축하고 운영해야 하는 4가지 이유

1. 누구나 쉽게 만들 수 있는 맞춤형 Agent 생성 환경

세렝게티 AI Agent Studio는 복잡한 코딩 없이도 고급 AI 에이전트를 설계하고 구현할 수 있는 직관적인 환경을 제공합니다. 사용자는 네 단계로 구성된 흐름을 웹 기반 화면에서 차례대로 따라가며 손쉽게 진행할 수 있어, 기술적인 장벽을 크게 줄일 수 있습니다.

가장 먼저 사용자는 에이전트에 탑재할 언어모델을 선택할 수 있습니다. GPT-4o, Gemini, Claude 같은 대표적인 퍼블릭 LLM은 물론, 폐쇄망 환경에서 활용할 수 있는 Llama, Qwen 등 자체 호스팅형(sLLM, Self-hosted LLM)도 지원해 보안 정책과 인프라 제약에 맞춰 유연하게 선택할 수 있습니다.

세렝게티 AI Agent Studio 예시화면

다음 단계에서는 에이전트의 성격과 역할을 정의합니다. 말투, 응답 형식, 판단 기준 등을 세밀하게 설정해 단순한 챗봇이 아닌, 실제 업무 목적에 최적화된 지능형 에이전트를 만들 수 있습니다. 예를 들어 사내 규정에 따라 응답 어조를 공손하게 통일하거나, 특정 조건에 따라 정보를 요약·가공해 제공하도록 지정할 수 있습니다.

세 번째 단계에서는 업무 관련 지식을 에이전트에 연결하는 과정이 진행됩니다. 세렝게티는 PDF, DOCX, XLSX, HWP 등 다양한 문서 포맷을 자동으로 벡터화하여 에이전트가 이해할 수 있는 형태로 변환하고, 이를 지식 베이스로 활용합니다. 특히 단순 문서 검색이 아니라 RAG(Retrieval-Augmented Generation) 기술을 활용해 질의 맥락에 맞는 문서 내용을 정확하게 참조하여 응답하므로, 실제 업무 문서를 기반으로 한 신뢰도 높은 답변을 제공합니다.

마지막 단계에서는 다양한 기능을 수행할 수 있도록 외부 시스템과의 연결이 이뤄집니다. 사용자는 REST API를 활용해 SaaS·PaaS 서비스나 내부 솔루션과 연결하거나, 직접 작성한 함수를 도구로 추가할 수 있으며, MCP 서버와 연계하면 단순 응답을 넘어 실제 업무를 수행할 수 있는 에이전트로 발전시킬 수 있습니다.

이처럼 세렝게티 AI Agent Studio는 설계부터 배포, 운영까지 이어지는 일관된 흐름을 제공해, 누구나 조직에 최적화된 AI 에이전트를 빠르고 안정적으로 구축할 수 있도록 돕습니다.

2. 내부망에서도 완전한 AI 에이전트 구축을 지원하는 구조

공공기관, 금융기관, 방위산업체와 같은 높은 보안이 요구되는 환경에서는 외부와의 네트워크 연결이 정책적으로 차단되어 있어, 일반적인 AI SaaS 솔루션은 원천적으로 도입이 불가능한 경우가 많습니다. 특히 대부분의 LLM 기반 서비스는 외부 API를 통해 작동하는 구조이기 때문에, 민감 데이터를 다루는 조직에서는 정보 유출의 위험성과 시스템 통제 불가능성이 결정적인 도입 장애 요인으로 작용합니다.

세렝게티 AI Agent Studio는 이러한 현실적인 제약을 고려해, 외부 연결 없이도 AI 에이전트를 구축하고 운영할 수 있도록 설계된 플랫폼입니다. 로컬 환경에서 직접 선택한 sLLM(Self-hosted LLM)을 활용할 수 있으며, 인터넷이 연결되지 않은 폐쇄망 내에서도 문서 벡터화, 에이전트 생성, 도구 연동, 테스트 및 배포까지 전 과정을 독립적으로 수행할 수 있습니다.

세렝게티 AI Agent Studio 예시화면

별도의 클라우드 인프라에 의존하지 않고, 내부 서버와 스토리지만으로도 모든 기능이 자체 실행되는 구조이기 때문에, 보안 정책이 엄격한 조직에서도 안정적이고 신뢰도 높은 AI 환경을 구축할 수 있습니다.

또한 세렝게티는 LLM 기반 코드 어시스턴트도 폐쇄망에서 사용할 수 있도록 지원합니다. 인터넷 연결 없이도 코드 생성, 수정, 추천이 가능해 외부 유출 위험 없이 개발 생산성을 높일 수 있으며, 특히 반복적인 도구 개발이나 빠른 시제품 제작이 필요한 환경에서 큰 효과를 발휘합니다.

이러한 AI Agent 서비스 아키텍처를 활용한 구축사례는 다양한 현장에서 입증되고 있습니다. 국내의 한 방위산업체는 세렝게티 AAS를 기반으로 내부 MLOps 프레임워크를 구축하고, 이를 AI Pilot 개발에 본격적으로 활용하기로 확정했습니다. 이 사례는 높은 보안 수준과 폐쇄망 운영이 필수인 환경에서도 세렝게티가 실질적으로 도입·운영 가능한 플랫폼임을 보여주는 대표적인 예입니다.

3. 자동화된 DevOps와 서버리스 구조로 실현되는 효율적인 개발과 배포

AI 에이전트를 실제 업무 환경에 안정적으로 적용하려면, 단순히 에이전트를 만드는 것에서 끝나지 않고 이후의 배포, 유지보수, 확장까지 고려한 체계적인 운영 환경이 필요합니다. 특히 여러 부서에서 동시에 사용하거나 기능이 자주 변경되는 경우, 빠른 업데이트와 신속한 피드백 반영이 중요합니다. 이런 요구를 충족하려면, 새로운 기능을 쉽게 추가하고 여러 시스템과 자연스럽게 연동할 수 있는 DevOps 기반의 자동화 환경이 필요합니다.

세렝게티 AI Agent Studio 예시화면

세렝게티 AI Agent Studio는 DevOps 환경과 긴밀하게 통합된 자동화 운영 방식을 제공합니다. 개발자는 플랫폼 내에서 함수나 애플리케이션을 손쉽게 개발한 뒤, 복잡한 서버 설정이나 인프라 구성 없이 클릭 한 번으로 필요한 도구와 SaaS 서비스를 연동하고 배포할 수 있습니다. 배포가 완료되면 URL이 자동으로 생성되어 실 서비스에 연결하기 전에 바로 테스트할 수 있으며, 문제가 발견될 경우 빠르게 수정 후 재배포할 수 있어 운영 부담을 크게 줄여줍니다.

세렝게티 AI Agent Studio는 서버리스(Serverless) 구조로 동작하며, 에이전트와 도구는 요청이 있을 때만 자원을 사용하고 작업이 끝나면 자동으로 반환됩니다. 덕분에 시스템 자원을 효율적으로 활용할 수 있고, 사용량 기반 과금과 결합하면 불필요한 비용도 크게 줄일 수 있습니다.

기본 제공되는 오토스케일링 기능을 통해서는 요청이 갑자기 늘어나거나 특정 시간대에 트래픽이 집중되더라도 안정적인 응답 속도를 유지할 수 있습니다. 또한 Git 기반 형상 관리 기능이 내장되어 있어 코드 변경 이력 확인, 브랜치 관리, 롤백 같은 작업을 한 곳에서 간편하게 처리할 수 있어 협업과 유지보수가 훨씬 수월해집니다.

또한 Python, Go, Java 등 다양한 언어 및 버전에 맞는 런타임 환경을 제공하며, 로컬 환경에서 작성된 코드를 쉽게 반영할 수 있도록 Git URL 자동 생성 기능도 함께 지원합니다. 이와 같이 세렝게티는 에이전트 개발에서 끝나는 것이 아니라, 운영, 확장, 유지보수 전 과정을 효율적으로 통합 관리할 수 있는 DevOps 기반 실행 플랫폼입니다.

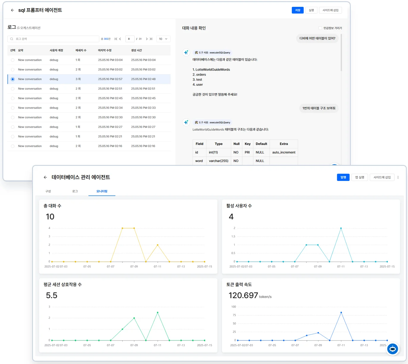
4. 통합 모니터링과 연계 기능으로 운영 효율성 극대화

AI 에이전트는 한 번 만들고 끝나는 도구가 아니라, 실제 사용자와 지속적으로 상호작용하며 성능을 점차 높여 가야 하는 서비스입니다. 따라서 배포 이후에는 서비스 상태를 꼼꼼하게 살피고, 필요할 때 즉시 조정할 수 있는 안정적이고 체계적인 운영 환경이 필요합니다.

세렝게티는 이런 운영 환경을 위해 에이전트 상태를 실시간으로 확인하고 분석할 수 있는 대시보드 기반 모니터링 기능을 제공합니다. 운영자는 트래픽 변화, 실행 상태, 자원 사용량, 응답 속도 같은 핵심 지표를 시각적으로 확인할 수 있어, 시스템 과부하나 이상 작동을 빠르게 감지하고 대응할 수 있습니다. 특히 질의·응답 로그 분석 기능은 에이전트의 성능을 정량적으로 파악하고 개선하는 데 큰 도움을 줍니다.

사용자가 자주 묻는 질문 유형과 이에 대한 응답의 정확성·적절성을 확인할 수 있으며, LLM의 토큰 사용량과 응답 시간까지 함께 살펴볼 수 있어, 성능 개선과 비용 최적화를 동시에 진행할 수 있습니다. 이런 데이터 중심의 통찰은 AI 에이전트의 품질을 장기적으로 유지·향상시키고, 변화하는 업무 환경에도 유연하게 대응할 수 있는 기반이 됩니다.

또한 세렝게티 AI Agent Studio는 모니터링뿐 아니라, 다양한 업무 시스템과의 연동을 통해 AI 에이전트를 조직의 핵심 프로세스 안으로 자연스럽게 녹여낼 수 있습니다. MCP(Model Context Protocol) 기반 연동 방식을 지원해 Google Drive, Notion, Slack 같은 협업 도구뿐만 아니라, 내부 ERP, CRM, 데이터베이스와도 손쉽게 연결할 수 있습니다. 이런 연동은 단순한 API 호출을 넘어서, AI 에이전트를 기존 업무 흐름 속에서 바로 활용할 수 있는 형태로 통합합니다.

이를 통해 반복 업무의 자동화, 실시간 정보 조회, 알림 트리거 등 다양한 워크플로우를 AI 중심으로 재편할 수 있으며, 결과적으로 조직의 업무 효율을 크게 높일 수 있습니다.

AI 에이전트의 도입은 더 이상 먼 미래의 이야기가 아닙니다. 실제로 많은 기업과 기관들이 AI Agent를 통해 업무 효율성을 높이고, 자동화된 의사결정을 실현하며, 고객 대응이나 문서 처리 등 다양한 분야에서 구체적인 변화를 만들어가고 있습니다. 그러나 이러한 변화를 현실로 구현하기 위해서는 단순히 LLM만으로는 부족하며, 설계, 개발, 배포, 운영에 이르기까지 전 과정을 통합적으로 지원할 수 있는 플랫폼이 반드시 필요합니다.

세렝게티 AI Agent Studio는 AI 에이전트 도입과 운영에 필요한 모든 요소를 하나로 통합한 플랫폼입니다. 누구나 직관적으로 에이전트를 설계할 수 있는 간편한 생성 환경을 제공하며, 보안이 엄격한 폐쇄망에서도 안정적으로 동작할 수 있도록 설계되었습니다. 또한 DevOps 기반의 자동화된 배포와 통합 모니터링, 다양한 시스템 연계 기능까지 갖추어, 설계부터 운영까지 전 과정을 유기적으로 연결합니다.

이러한 장점을 가진 세렝게티는 AI 에이전트를 현실에서 안정적이고 확장 가능하게 구현할 수 있는 유용한 솔루션입니다.

Share article

AI and Cloud by Your Side. AIFRICA